
Features
Funnels
Seamless, code-free funnel creation lets you analyze data in real-time, discover trends in user behavior, and run targeted tests to improve performance & conversion rates.Build a funnel using any existing log or signal
Debug with full context
Watch user behavior in real time, no re-release required


Optimize onboarding
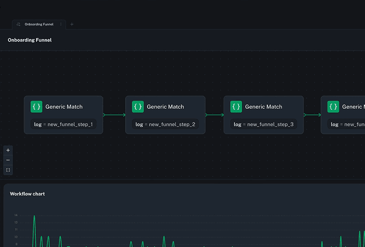
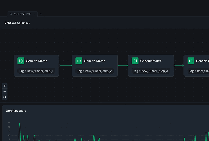
Easily target specific devices, logs, or contexts using a workflow. Build funnels with any number of stages and custom properties to see the exact data you want.

Debug your checkout flow
Deploy a workflow and watch data on your customers' journey flow in real time. Kickstart your analysis right away. No need to wait hours or days to see user behavior.

Identify behavioral trends
Quickly tune your funnels in real time as you learn more about your customers' behavior. Figure out drop-off points, debug issues, and find patterns in minutes instead of months.

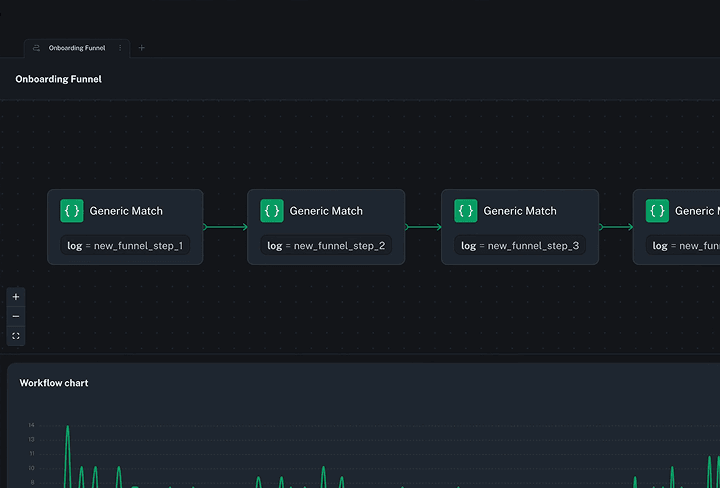
Build custom funnels with rich matching logic
Easily build sophisticated, multi-stage funnels to monitor user behavior. Use out-of-the-box telemetry, or any existing log or signal in your application to define your matching logic and hone in on the exact data you need.
Watch Funnels in action
Peter Morelli, CEO at bitdrift
Create, change, and deploy funnels in minutes
Whether you're working with a small batch of phones or a fleet of millions of devices, easily spin up funnels and collect the exact data you need in minutes, rather than months.
Ready to get started?
Start your trial!


Quick tour of bitdrift Capture
Peter Morelli, CEO at bitdrift