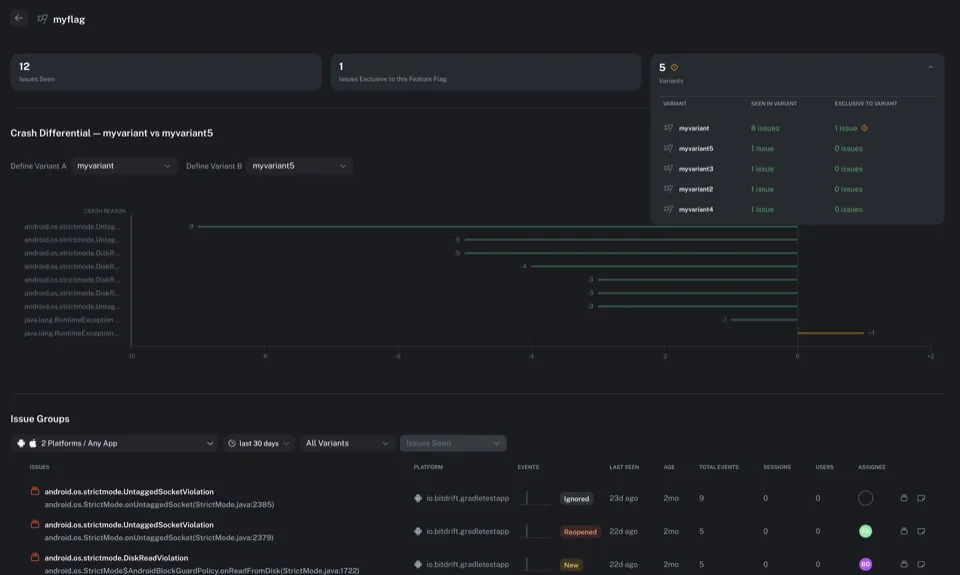
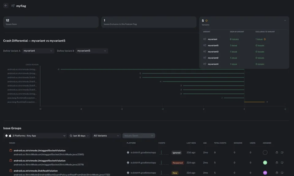
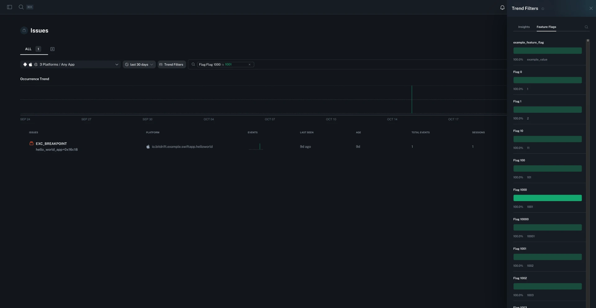
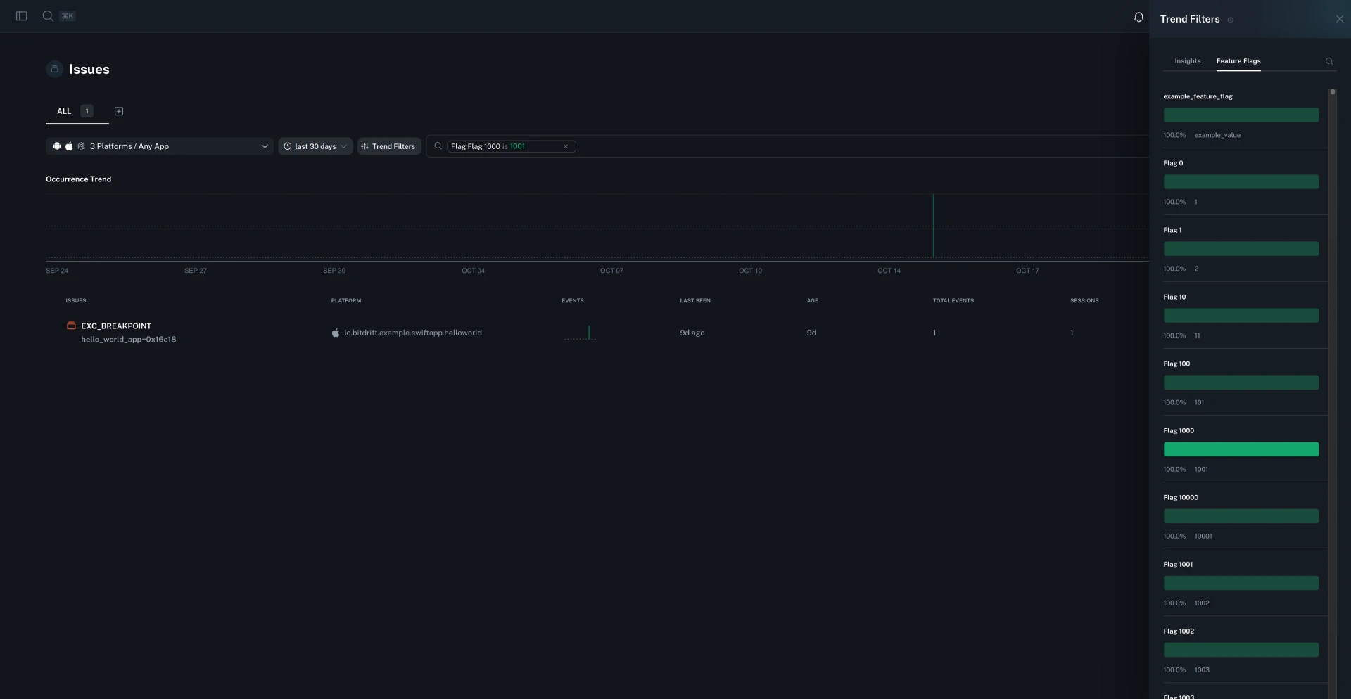
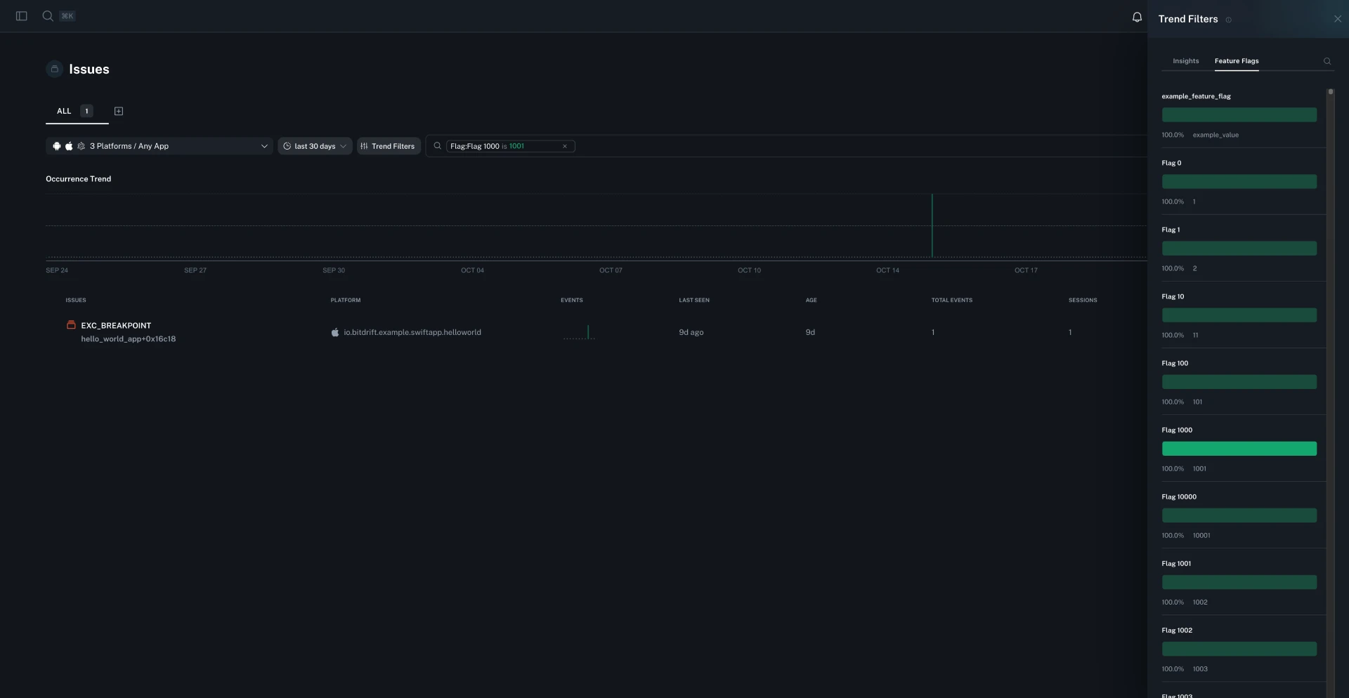
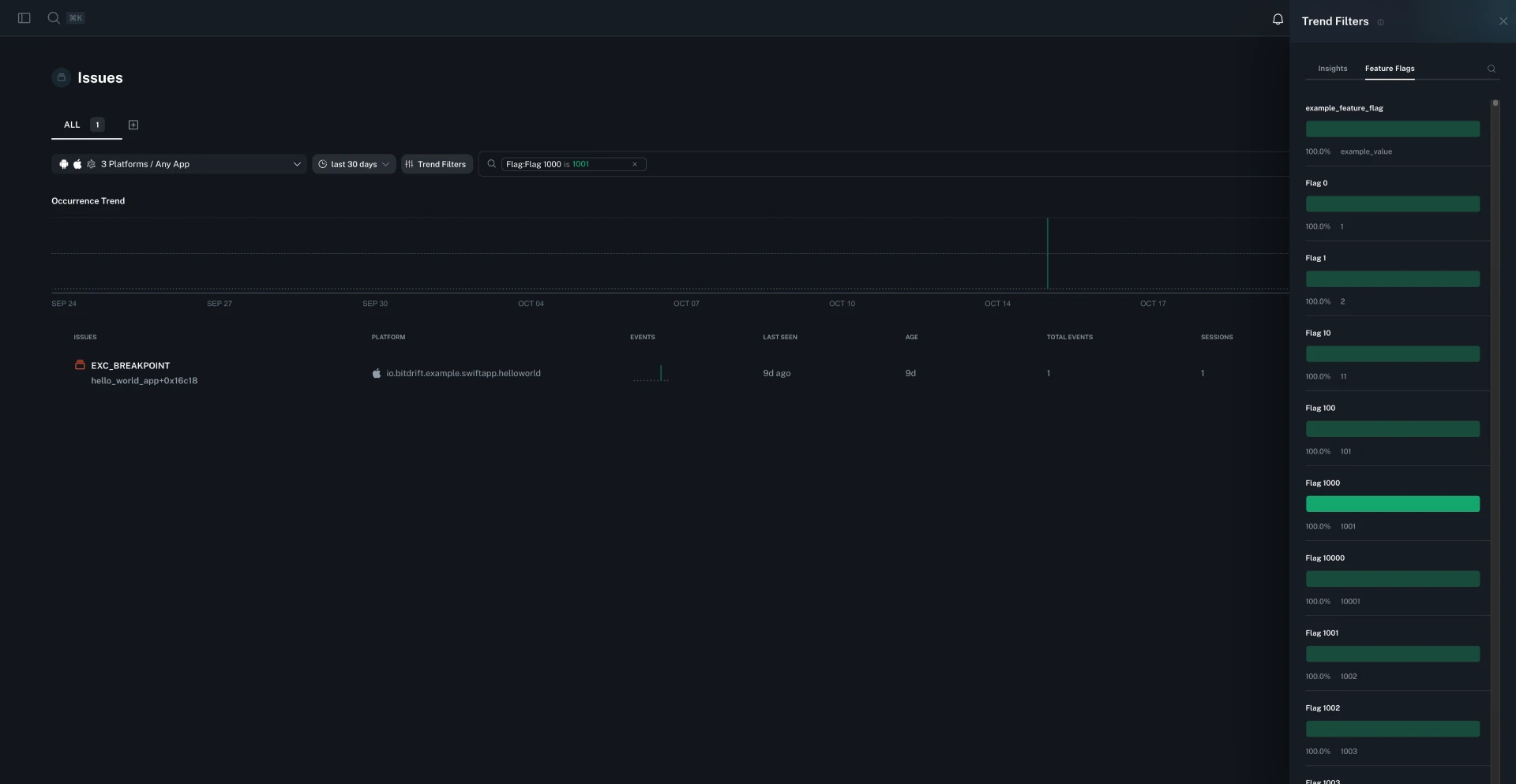
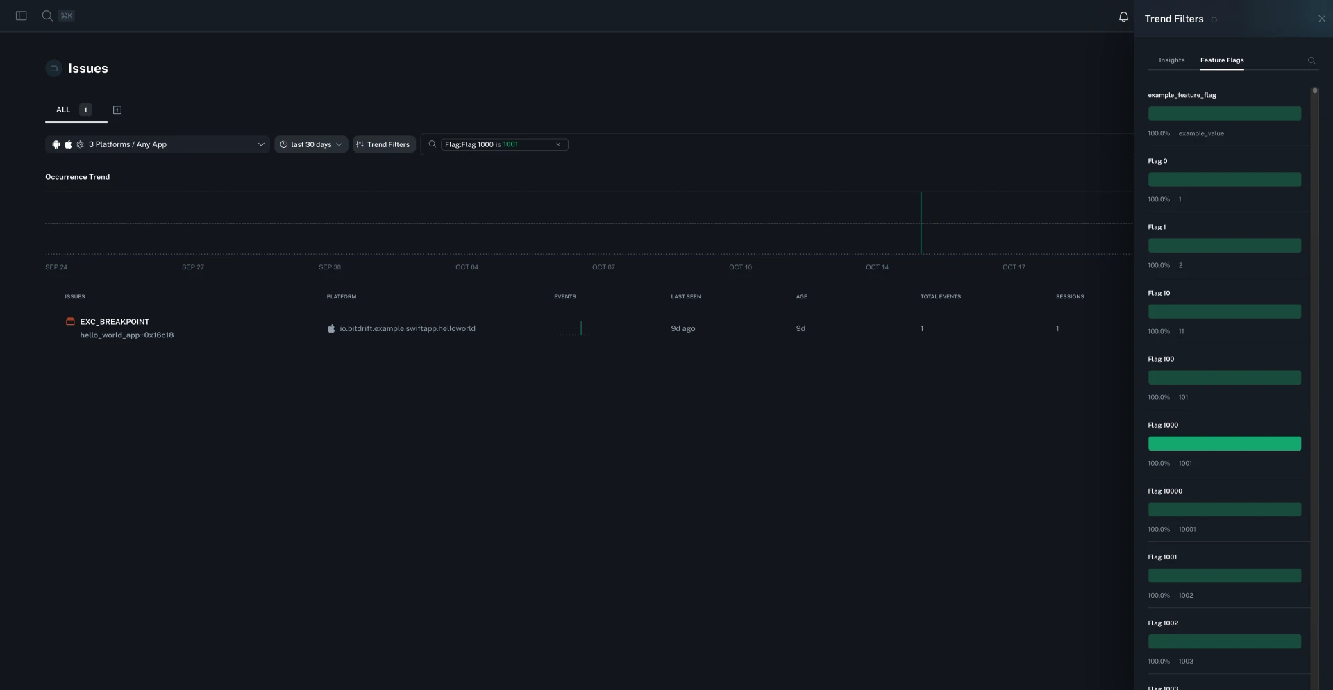
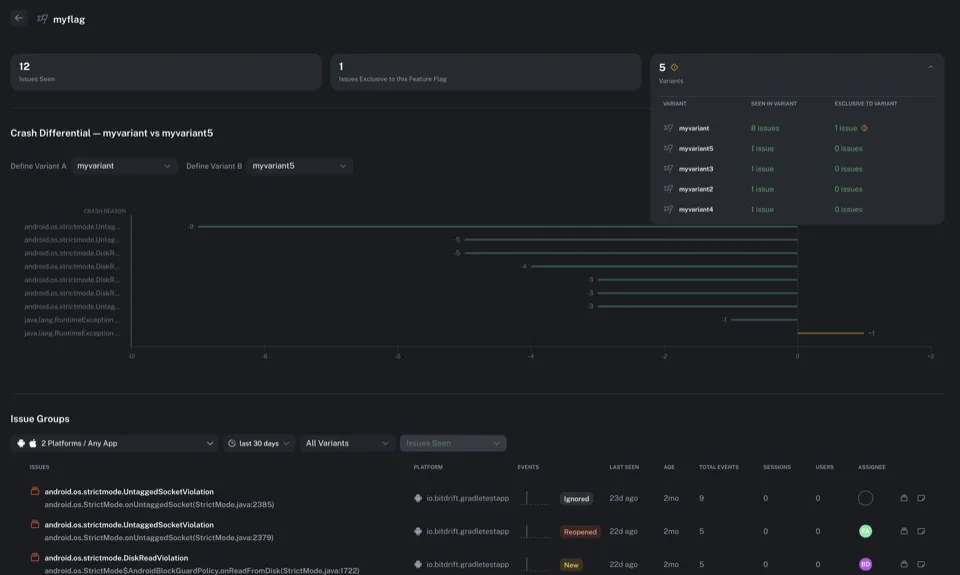
Browse issues by feature flag
You can now browse and analyze issues grouped by feature flag. The new feature flag analysis page shows issue counts per variant, highlights variants with unusually high issue rates, and lets you compare issues across variants to quickly identify experiment-related problems.

Workflow TTL adjustment for deployed workflows
You can now adjust the Time To Live (TTL) settings for workflows even while they are deployed, giving you more flexibility to manage workflow lifecycle without requiring redeployment.
















































